Reflashage d'un SonOff Basic avec un firmware Lua et les outils pour pouvoir le programmer à distance
Petit projet de reflashage d'un SonOff Basic avec un firmware Lua et les outils pour pouvoir le programmer à distance sans devoir le brancher sur le port série.
ATTENTION, ce projet débute et la base de ce Readme est emprunté à un autre projet, il reste donc à le modifier !
zf200101.1112
Constellation de sondes de mesures
Montage du capteur HTU21D directement sur le NodeMCU, chose à ne PAS faire, car la température du NodeMCU fausse complètement les mesures d'humidité !
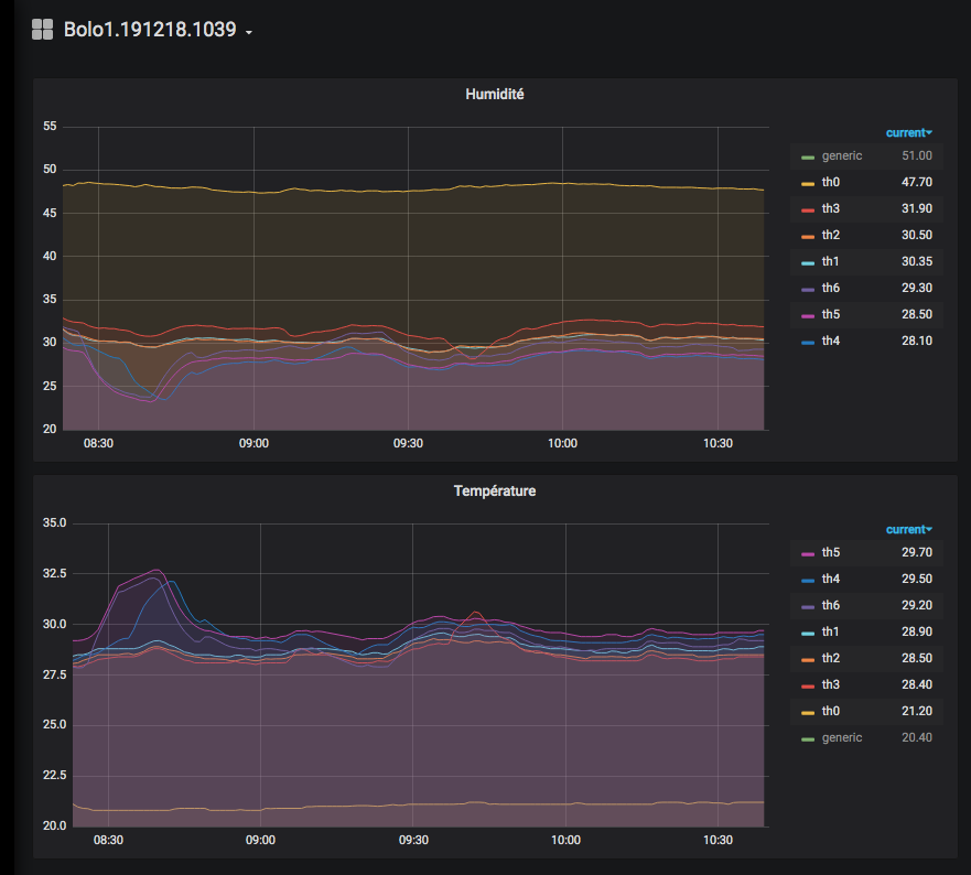
Exemple de sortie sur Grafana
On peut voir ici, avec ce projet assez complet, toutes les possibilités offertes de la programmation d'un NodeMCU en LUA, en mode événementiel.
Choses qui ne seraient pas possible si on l'avait fait en C++ (mode Arduino), comme par exemple:
- serveur WEB Active Server Pages ZYX, permet de faire des pages HTML dynamiques avec du code LUA in line. Les pages HTML sont sauvées dans le système de fichiers de la FLASH du NodeMCU
- serveur WEB pour l'affichage de l'humidité et de la température
- serveur WEB pour l'IDE, modification du code source en remote directement depuis une page WEB, pas besoin d'IDE
- crontab, horloge pour les mesures
- serveur TELNET, utilisation de la console en remote pour le dépannage
Toutes les fonctions sont bien séparées dans des scripts, cela complexifie le projet mais cela facilite la portabilité entre les projets et aussi sa mise au point.
Astuces de mesures
On utilise un tout petit capteur, le HTU21D, d'humidité et de température I2C.
Il est vraiment très bon marché (1.5$), simple à utiliser et super précis.
https://www.aliexpress.com/item/32480177429.html
Incroyable la résolution de la mesure ! On peut observer ici l'arrivée le matin au salon, l'ouverture de la porte de la salle de bain après avoir pris la douche et l'ouverture de la fenêtre. Tout ceci dans la résolution de 1 à 3% de l'humidité relative
Présentation:
https://learn.sparkfun.com/tutorials/htu21d-humidity-sensor-hookup-guide/all
Datasheet:
https://cdn.sparkfun.com/assets/6/a/8/e/f/525778d4757b7f50398b4567.pdf
Installation
Il faut flasher le NodeMCU avec ce firmware:
Avec ces modules:
file gpio http i2c net node rtctime sntp tmr uart wifi
Utilisation
Visualisation des données dans Grafana
Exemple de sortie dans Grafana
https://snapshot.raintank.io/dashboard/snapshot/LUqdTJYLNuC6WatmJoN21yQSEQ0UJ0oy
Distribution des rôles de NodeMCU
Comme on peut avoir plusieurs points de mesures à différents endroit dans le local, il n'y a qu'un seul fichier de secrets. C'est dans ce fichier de secrets qu'il y a l'information de l'adresse IP de la base de donnée InfluxDB et c'est l'id des NodeMCU qui sont enregistrés dans la DB InfluxDB !
secrets_projet.lua
Exportation des données en CSV depuis Grafana
Quand on a trouvé la mesure qui nous convient sur Grafana, on peut l'exporter en CSV pour en faire un rapport dans un tableur par exemple.
Affichage des températures/humidité en local sur le NodeMCU
On peut lire la température et l'humidité directement sur le NodeMCU au moyen de cette url (il faut modifier l'adresse IP du NodeMCU en question):
http://192.168.0.xxx/disp_temp.html
Affichage du petit serveur web du NodeMCU_Lua
Chaque NodeMCU a son propre serveur WEB, on peut l'accéder simplement depuis son adresse IP:
http://192.168.0.xxx
Modification du code source du NodeMCU en remote
Très pratique pour le debug, on peut directement modifier le code source Lua du NodeMCU en remote avec ce petit WEB IDE:
http://192.168.0.xxx:88
Utilisation de la console du NodeMCU en remote
Très pratique pour le debug, on peut accéder à la console du NodeMCU en remote avec telnet:
telnet -rN 192.168.0.xxx
zf191221.0825
pense bête:
file.open("hello.lua","w+")
file.writeline([[print("hello nodemcu")]])
file.writeline([[print(node.heap())]])
file.close()






